Introduction
MyEMS is an industry-leading open source energy management system and is based on Python and React. It is used for collecting, processing, analyzing, reporting and displaying energy data of buildings, factories, shopping malls, data centers and enterprise zones. MyEMS can be used for device management, data collection, processing, analysis, visualization and reporting for your EMS projects. MyEMS is being developed and maintained by an experienced development team, and the system's source code is published under MIT license. Using open source to help achieve carbon peak carbon neutrality goals.
MyEMS Architecture



MyEMS UI Presentation

MyEMS Admin Presentation

MyEMS Dashboard Presentation


MyEMS Features (Community Edition)
Users of the Community Edition must retain the relevant copyright and LOGO of MyEMS, and it is prohibited to modify and delete them. In case of violation, the right to hold the infringer accountable will be reserved.
| Features | Community Edition | Explanation |
|---|---|---|
| Open Source | ✔️ | MIT License |
| Pricing | Free | |
| Change Name and Logo | ❌️ | There are legal risks in case of violation |
| Modbus TCP Protocol | ✔️ | Data acquisition, https://modbus.org/ |
| Data Points Number | Unlimited | The actual number is limited by the upper limit of server resources |
| Meters Number | Unlimited | The actual number is limited by the upper limit of server resources |
| Spaces Number | Unlimited | The actual number is limited by the upper limit of server resources |
| Equipments Number | Unlimited | The actual number is limited by the upper limit of server resources |
| Tenants Number | Unlimited | The actual number is limited by the upper limit of server resources |
| Stores Number | Unlimited | The actual number is limited by the upper limit of server resources |
| Shop Floors Number | Unlimited | The actual number is limited by the upper limit of server resources |
| Combined Equipments Number | Unlimited | The actual number is limited by the upper limit of server resources |
| Docker | ✔️ | https://hub.docker.com/u/myems |
| MySQL | ✔️ | http://mysql.com/ |
| Percona Server for MySQL | ✔️ | https://www.percona.com/ |
| MariaDB | ✔️ | https://mariadb.org/ |
| SingleStore | ✔️ | https://www.singlestore.com/ |
| OceanBase | ✔️ | https://www.oceanbase.com/ |
| AWS Cloud | ✔️ | https://aws.amazon.com/ |
| Azure Cloud | ✔️ | https://azure.microsoft.com/ |
| Alibaba Cloud | ✔️ | https://aliyun.com/ |
| Private Cloud | ✔️ | |
| Data Comparison | ✔️ | Year-on-Year, Month-on-Month, Free Comparison, None Comparison |
| Excel Exporter | ✔️ | Real Excel file, not CSV file. Tables, Line Charts, Column Charts, Pie Charts |
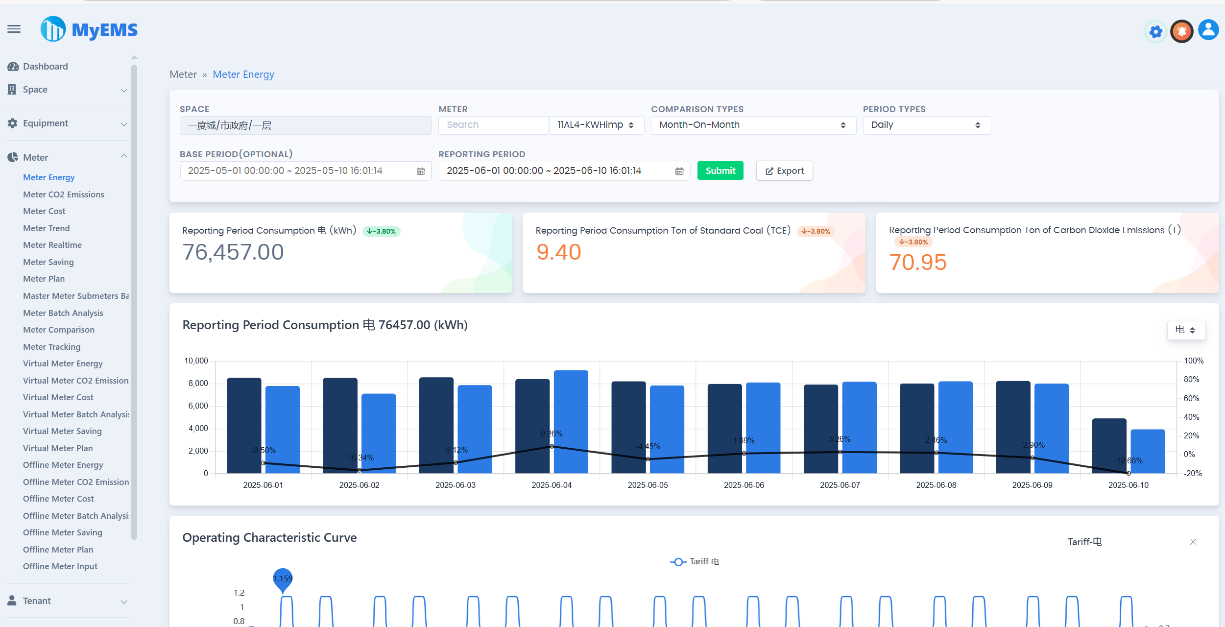
| Meter/Meter Energy Report | ✔️ | Cascade select Space, Multiple Compare Types, Multiple Period Types, Reporting Period Total Consumption, Base Period Total Consumption, Reporting Period Ton of Standard Coal, Reporting Period Ton of Carbon Dioxide Emissions, Reporting Period Trend, Related Parameters Data, Detailed Data, Export to Excel |
| Meter/Carbon Dioxide Emissions Report | ✔️ | |
| Meter/Meter Cost Report | ✔️ | |
| Meter/Meter Trend Data | ✔️ | |
| Meter/Meter Realtime Data | ✔️ | |
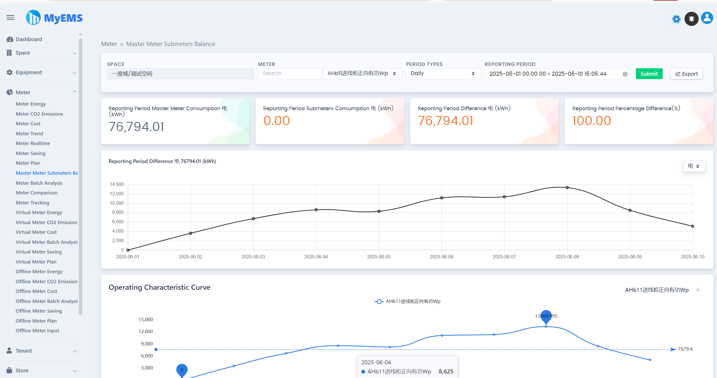
| Meter/Master Meter Submeters Balance | ✔️ | |
| Meter/Meter Tracking | ✔️ | |
| Meter/Meter Batch Analysis | ✔️ | |
| Meter/Virtual Meter Energy Report | ✔️ | |
| Meter/Virtual Meter Carbon Dioxide Emissions Report | ✔ | |
| Meter/Virtual Meter Cost Report | ✔️ | |
| Meter/Offline Meter Energy Report | ✔️ | |
| Meter/Offline Meter Carbon Dioxide Emissions Report | ✔ | |
| Meter/Offline Meter Cost Report | ✔️ | |
| Meter/Offline Meter Batch Analysis | ✔️ | |
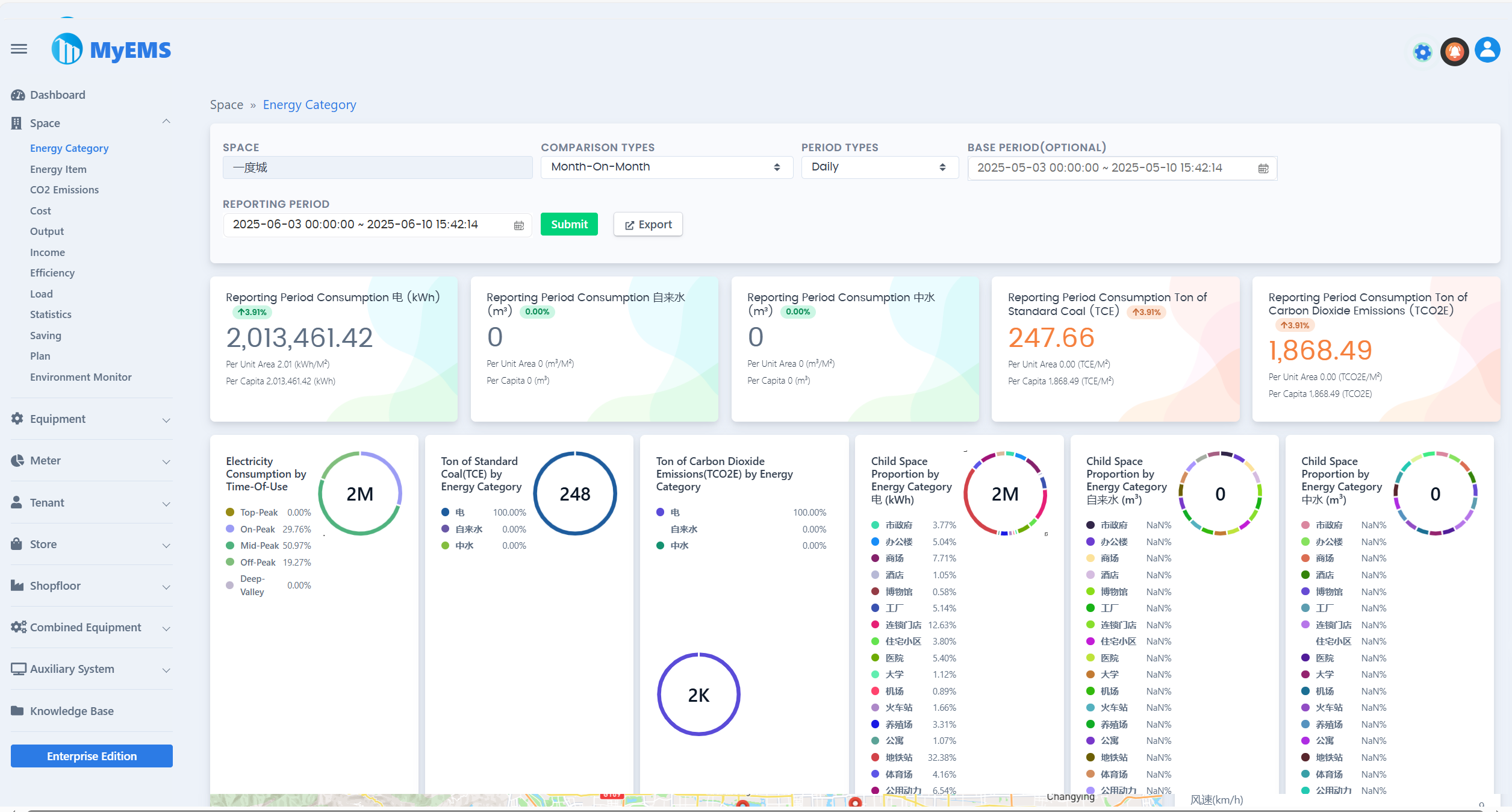
| Space/Energy Category Data | ✔️ | |
| Space/Energy Item Data | ✔️ | |
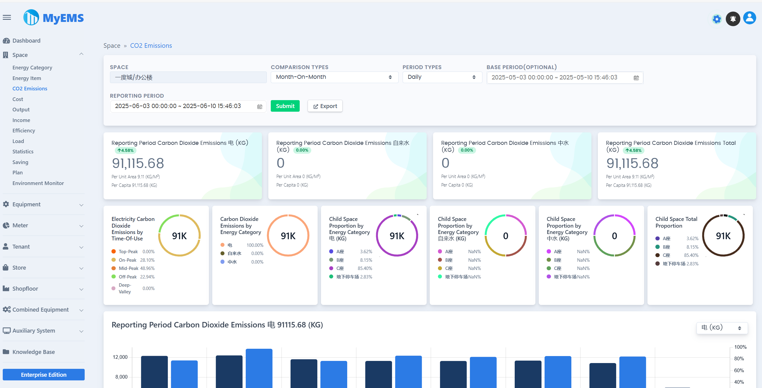
| Space/Carbon Dioxide Emissions Report | ✔️ | |
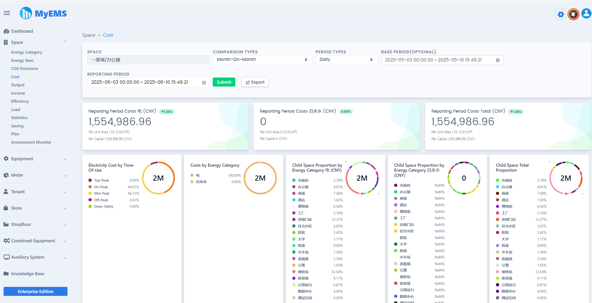
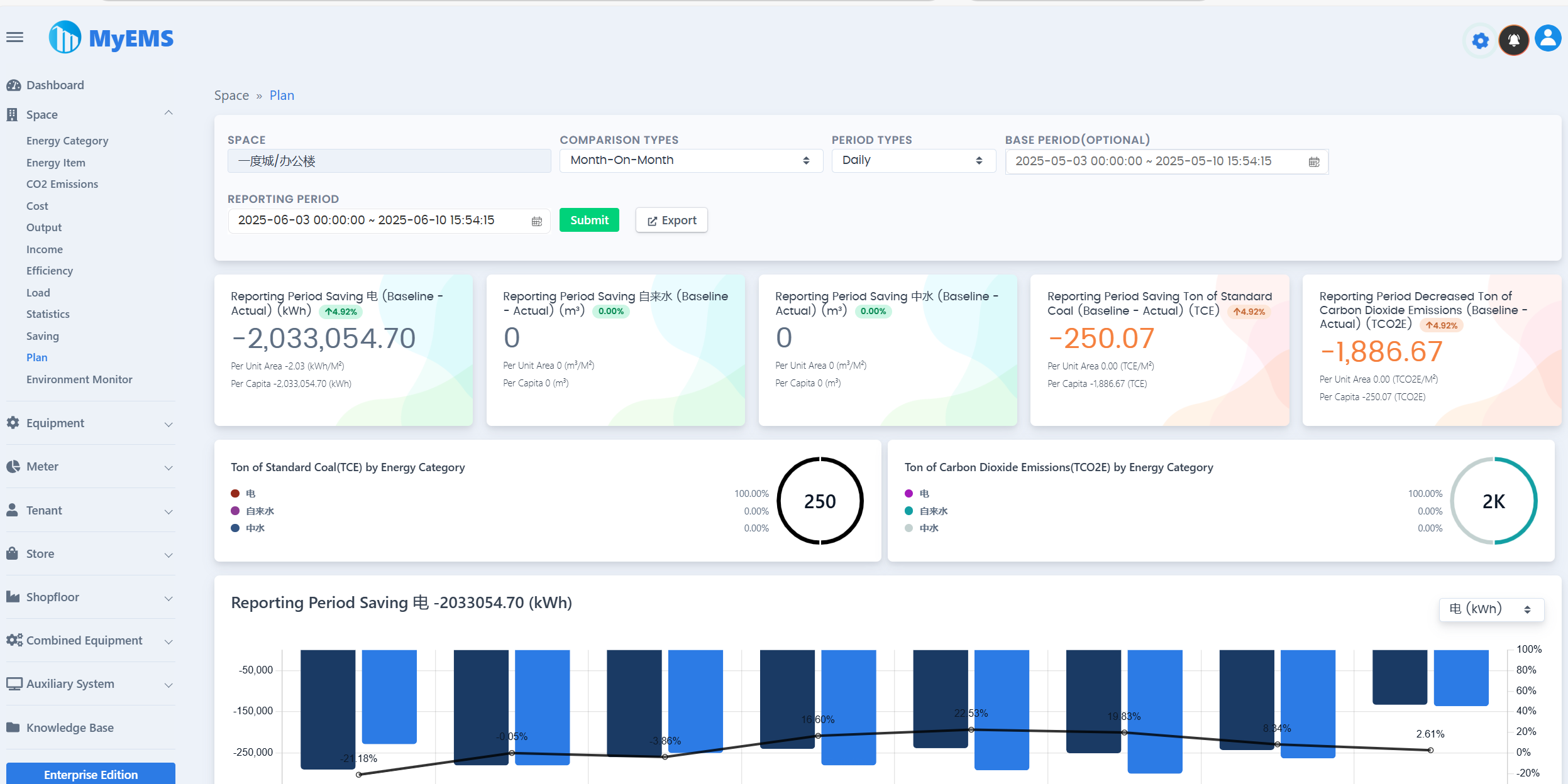
| Space/Cost Data | ✔️ | |
| Space/Output Data | ✔️ | |
| Space/Income Data | ✔️ | |
| Space/Efficiency Data | ✔️ | |
| Space/Load Data | ✔️ | |
| Space/Statistics | ✔️ | |
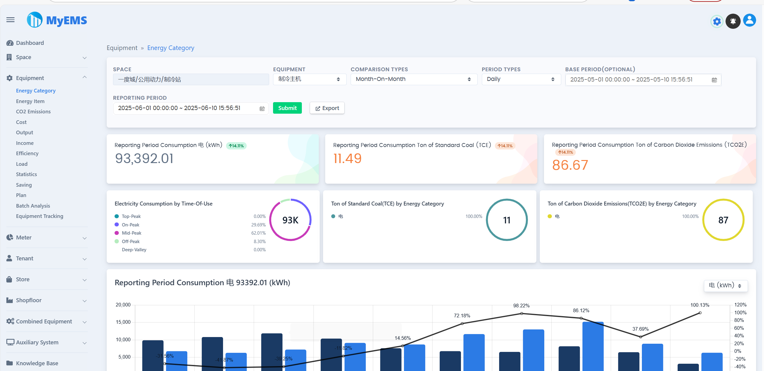
| Equipment/Energy Category Data | ✔️ | |
| Equipment/Energy Item Data | ✔️ | |
| Equipment/Carbon Dioxide Emissions Report | ✔️ | |
| Equipment/Cost Data | ✔️ | |
| Equipment/Output Data | ✔️ | |
| Equipment/Income Data | ✔️ | |
| Equipment/Efficiency Data | ✔️ | |
| Equipment/Load Data | ✔️ | |
| Equipment/Statistics | ✔️ | |
| Equipment/Batch Analysis | ✔️ | |
| Equipment/Equipment Tracking | ✔️ | |
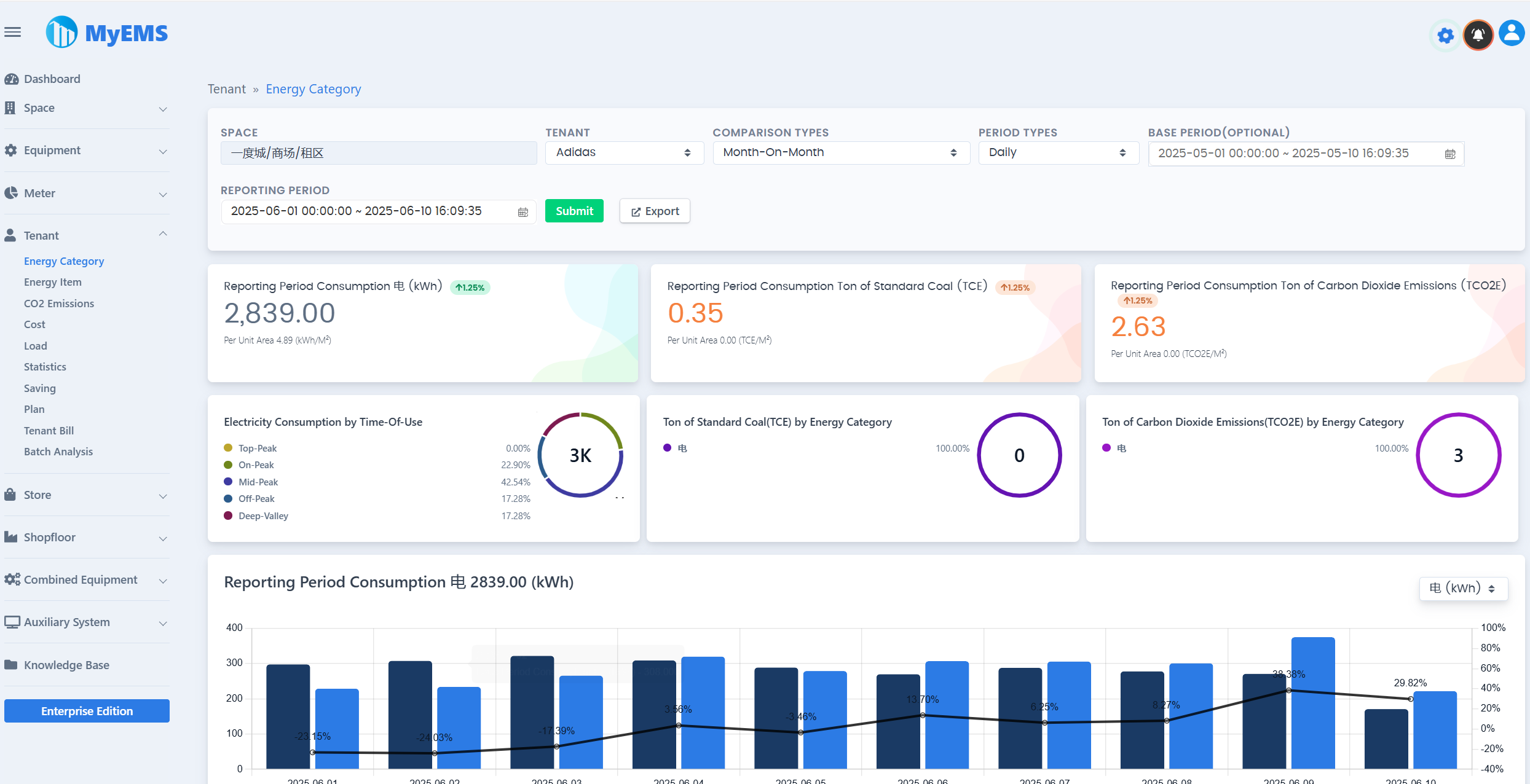
| Tenant/Energy Category Data | ✔️ | |
| Tenant/Energy Item Data | ✔️ | |
| Tenant/Carbon Dioxide Emissions Report | ✔️ | |
| Tenant/Cost Data | ✔️ | |
| Tenant/Load Data | ✔️ | |
| Tenant/Statistics | ✔️ | |
| Tenant/Tenant Bill | ✔️ | |
| Tenant/Batch Analysis | ✔️ | |
| Store/Energy Category Data | ✔️ | |
| Store/Energy Item Data | ✔️ | |
| Store/Carbon Dioxide Emissions Report | ✔️ | |
| Store/Cost Data | ✔️ | |
| Store/Load Data | ✔️ | |
| Store/Statistics | ✔️ | |
| Store/Batch Analysis | ✔️ | |
| Shopfloor/Energy Category Data | ✔️ | |
| Shopfloor/Energy Item Data | ✔️ | |
| Shopfloor/Carbon Dioxide Emissions Report | ✔️ | |
| Shopfloor/Cost Data | ✔️ | |
| Shopfloor/Load Data | ✔️ | |
| Shopfloor/Statistics | ✔️ | |
| Shopfloor/Batch Analysis | ✔️ | |
| Combined Equipment/Energy Category Data | ✔️ | |
| Combined Equipment/Energy Item Data | ✔️ | |
| Combined Equipment/Carbon Dioxide Emissions Report | ✔️ | |
| Combined Equipment/Cost Data | ✔️ | |
| Combined Equipment/Output Data | ✔️ | |
| Combined Equipment/Income Data | ✔️ | |
| Combined Equipment/Efficiency Data | ✔️ | |
| Combined Equipment/Load Data | ✔️ | |
| Combined Equipment/Statistics | ✔️ | |
| Combined Equipment/Batch Analysis | ✔️ | |
| Energy Dashboard | ✔️ | |
| Energy Flow Diagram | ✔️ | |
| Distribution System | ✔️ | |
| RESTful API | ✔️ | Base on Python. Providing interfaces of system configuration, energy report and excel exporter |
| Web UI | ✔️ | Based on ReactJS. Providing energy data virtualization. |
| Admin UI | ✔️ | Based on AngularJS (version 1.x). Providing system configuration. |
| Online Community Customer Support | ✔️ | QQ Group WeChat Group |
MyEMS Downloads (Community Edition)
[1]. https://github.com/myems/myems (recommended)
[2]. https://gitee.com/myems/myems
[3]. https://bitbucket.org/myems/myems
[4]. https://gitlab.com/myems/myems
[5]. https://gitcode.net/myems/myems
[6]. https://gitlink.org.cn/myems/myems
[7]. https://atomgit.com/myems/myems
[8]. https://gitea.com/myems/myems
[9]. https://codeberg.org/myems/myems
[10]. https://git.launchpad.net/myems
Operating System Compatibility
| NO. | Name | Version | Description |
|---|---|---|---|
| 1 | Ubuntu Server | 24.04 LTS 22.04 LTS 20.04 LTS 18.04 LTS | X86_64 X86_64 X86_64 X86_64 |
| 2 | Debian | 11(“bullseye”) 10(“buster”) 9(“stretch”) | amd64 amd64 amd64 |
| 3 | CentOS Stream | 9 8 | x86_64 x86_64 |
| 4 | CentOS Linux | 7-2009 | X86_64 |
| 5 | Red Hat Enterprise Linux | 9 8 7 | x86_64 x86_64 x86_64 |
| 6 | Windows Server | 2022 2019 2016 | 64bit, WSL 64bit, WSL 64bit, WSL |
| 7 | Anolis OS | 8 7 | x86_64 x86_64 |
| 8 | SUSE Linux | 15 | x86_64 |
| 9 | OpenSUSE | 15 | x86_64 |
| 10 | Fedora | 37 | x86_64 |
| 11 | Fedora CoreOS | 37 | x86_64 |
| 12 | OpenEuler | 23.03 | x86_64 |
| 13 | Rocky | 9 | x86_64 |
| 14 | FreeBSD | 13.2 | amd64 |
| 15 | AlmaLinux | 9.1 | x86_64 |
| 16 | Oracle Linux | 9.1 | x86_64 |
Database Compatibility
| NO. | Name | Version | Description |
|---|---|---|---|
| 1 | MySQL | 8.0 5.7 | x86, 64-bit x86, 64-bit |
| 2 | SingleStore | 8.0 7.8 | x86, 64-bit x86, 64-bit |
| 3 | MariaDB Server | 11 10 | x86_64 x86_64 |
| 4 | SQL Server(MyEMS Enterprise Version Only) | 2022 2019 2017 2016 | 64-bit 64-bit 64-bit 64-bit |
| 5 | Oracle Database(MyEMS Enterprise Version Only) | 21c 19c 18c |