介紹
MyEMS開源能源管理系統參考ISO 50001能源管理體系標準(GB/T 23331-2020),適用於建築、工廠、商場、醫院、園區、能碳管理中心的電、水、氣、冷、熱等能源和碳排放採集、分析、報表,還有光伏、儲能、充電樁、微電網、虛擬電廠、設備控制、故障診斷、工單管理、人工智能優化等企業版可選功能。資深專業公司開發維護,保障長期支持。用開源助力企業集團、產業園區、能源運營商低碳發展!
MyEMS架構



MyEMS 用戶界面展示

MyEMS 管理員界面展示

MyEMS 儀表盤界面展示


MyEMS功能(社區版)
社區版使用者必須保留MyEMS相關版權標識及LOGO,禁止對其進行修改和刪除。如果違反,將保留對侵權者追究責任的權利。
| 功能 | 社區版 | 說明 |
|---|---|---|
| 開源 | ✔️ | MIT License |
| 價格 | 免費 | |
| 更換品牌名稱與標誌LOGO | ❌ | |
| Modbus TCP 協議 | ✔️ | 採集數據 https://modbus.org/ |
| 數據點數量 | 無限制 | 實際數量受限於服務器資源上限 |
| 計量表數量 | 無限制 | 實際數量受限於服務器資源上限 |
| 空間數量 | 無限制 | 實際數量受限於服務器資源上限 |
| 設備數量 | 無限制 | 實際數量受限於服務器資源上限 |
| 租戶數量 | 無限制 | 實際數量受限於服務器資源上限 |
| 門店數量 | 無限制 | 實際數量受限於服務器 資源上限 |
| 車間數量 | 無限制 | 實際數量受限於服務器資源上限 |
| 組合設備數量 | 無限制 | 實際數量受限於服務器資源上限 |
| Docker容器化部署 | ✔️ | https://hub.docker.com/u/myems |
| MySQL | ✔️ | http://mysql.com/ |
| Percona Server for MySQL | ✔️ | https://www.percona.com/ |
| MariaDB | ✔️ | https://mariadb.org/ |
| SingleStore | ✔️ | https://www.singlestore.com/ |
| OceanBase | ✔️ | https://www.oceanbase.com/ |
| AWS 雲部署 | ✔️ | https://aws.amazon.com/ |
| AZure 雲部署 | ✔️ | https://azure.microsoft.com/ |
| 阿里雲部署 | ✔️ | https://aliyun.com/ |
| 私有雲部署 | ✔️ | |
| 總覽頁 | ✔️ | 本月總能耗、本月總成本、本月消耗噸標準煤、本月噸二氧化碳排放、分時消耗電量、成本佔比、噸標準煤佔比、噸二氧化碳排放佔比、本月能耗趨勢、本月成本趨勢、相關參數、本月子空間數據 |
| 數據比較分析 | ✔️ | 同比、環比、自由比、不比 |
| Excel 導出 | ✔️ | 真正Excel文件,包含表格、曲線圖、柱狀圖、餅狀圖等,非CSV文件 |
| 計量表數據/計量表能耗分析 | ✔️ | 按空間層級篩選、多種比較類型、多種時間尺度、報告期總能耗、基準期總能耗、報告期消耗噸標準煤、報告期噸二氧化碳排放、報告期能耗趨勢、相關參數、詳細數據、導出Excel |
| 計量表數據/計量表碳排放分析 | ✔️ | 按空間層級篩選、多種比較類型、多種時間尺度、報告期總二氧化碳排放、基準期總二氧化碳排放、報告期消耗噸標準煤、報告期噸二氧化碳排放、報告期二氧化碳排放趨勢、相關參數、詳細數據、導出Excel |
| 計量表數據/計量表成本分析 | ✔️ | 按空間層級篩選、多種比較類型、多種時間尺度、報告期總成本、基準期總成本、報告期消耗噸標準煤、報告期噸二氧化碳排放、報告期成本趨勢、相關參數、詳細數據、導出Excel |
| 計量表數據/計量表趨勢分析 | ✔️ | 按空間層級篩選、趨勢值、相關參數、詳細數據、導出Excel |
| 計量表數據/計量表實時分析 | ✔️ | 按空間層級篩選、能耗值點最新值、能耗值點最近一小時趨勢、 相關參數最新值、實時刷新 |
| 計量表數據/總分表平衡分析 | ✔️ | 按空間層級篩選、多種時間尺度、報告期總表消耗、報告期分表消耗、報告期差值、報告期差值百分比、導出Excel |
| 計量表數據/計量表批量分析 | ✔️ | 按空間層級篩選、報告期查詢,包含ID、名稱、空間、報告期能耗等屬性、導出Excel |
| 計量表數據/計量表台賬 | ✔️ | 按空間層級篩選、包含ID、名稱、空間、成本中心、能耗分類、描述等屬性、導出Excel |
| 計量表數據/虛擬表能耗分析 | ✔️ | 按空間層級篩選、多種比較類型、多種時 間尺度、報告期總能耗、基準期總能耗、報告期消耗噸標準煤、報告期噸二氧化碳排放、報告期能耗趨勢、相關參數、詳細數據、導出Excel |
| 計量表數據/虛擬表碳排放分析 | ✔️ | 按空間層級篩選、多種比較類型、多種時間尺度、報告期總二氧化碳排放、基準期總二氧化碳排放、報告期消耗噸標準煤、報告期噸二氧化碳排放、報告期二氧化碳排放趨勢、相關參數、詳細數據、導出Excel |
| 計量表數據/虛擬表成本分析 | ✔️ | 按空間層級篩選、多種比較類型、多種時間尺度、報告期總成本、基準期總成本、報告期消耗噸標準煤、報告期噸二氧化碳排放、報告期成本趨勢、相關參數、詳細數據、導出Excel |
| 計量表數據/虛擬表批量分析 | ✔️ | 按空間層級篩選、報告期查詢,包含ID、名稱、空間、報告期能耗等屬性、導出Excel |
| 計量表數據/離線表能耗分析 | ✔️ | 按空間層級篩選、多種比較類型、多種時間尺度、報告期總能耗、基準期總能耗、報告期消耗噸標準煤、報告期噸二氧化碳排放、報告期能耗趨勢、相關參數、詳細數據、導出Excel |
| 計量表數據/離線表碳排放分析 | ✔️ | 按空間層級篩選、多種比較類型、多種時間尺度、報告期總二氧化碳排放、基準期總二氧化碳排放、報告期消耗噸標準煤、報告期噸二氧化碳排放、報告期二氧化碳排放趨勢、相關參數、詳細數據、導出Excel |
| 計量表數據/離線表成本分析 | ✔️ | 按空間層級篩選、多種比較類型、多種時間尺度、報告期總成本、基準期總成本、報告期消耗噸標準煤、報告期噸二氧化碳排放、報告期成本趨勢、相關參數、詳細數據、導出Excel |
| 計量表數據/離線表批量分析 | ✔️ | 按空間層級篩選、報告期查詢,包含ID、名稱、空間、報告期能耗等屬性、導出Excel |
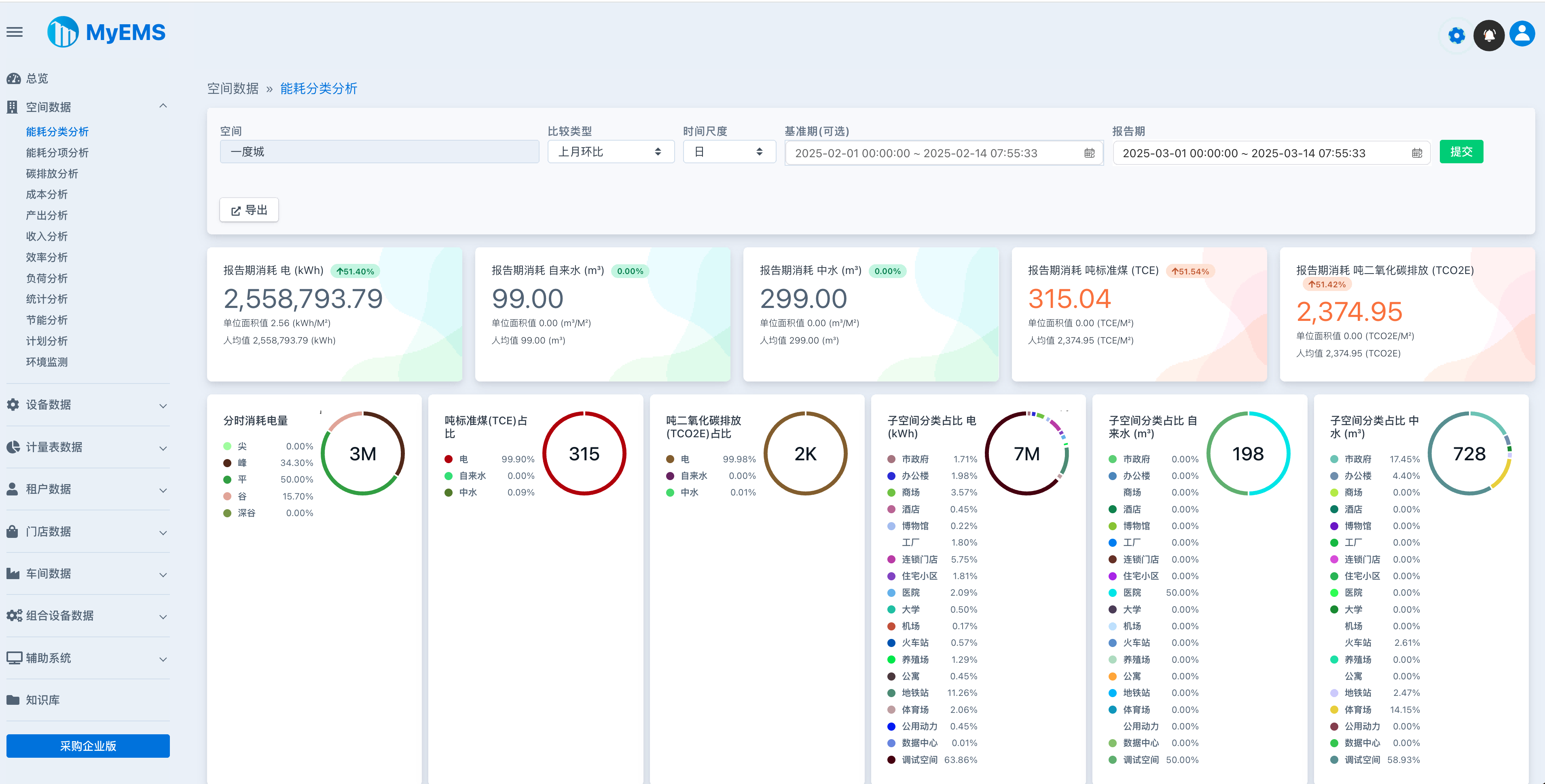
| 空間數據/能耗分類分析 | ✔️ | 按空間層級篩選、多種比較類型、多種時間尺度、報告期分類總能耗、基準期分類總能耗、報告期消耗噸標準煤、報告期噸二氧化碳排放、報告期分類能耗趨勢、單位面積值、工作日/非工作日數據、相關參數、詳細數據、子空間數據、導出Excel |
| 空間數據/能耗分項分析 | ✔️ | 按空間層級篩選、多種比較類型、多種時間尺度、報告期分項總能耗、基準期分項總能耗、報告期消耗噸標準煤、報告期噸二氧化碳排放、報告期分項能耗趨勢、單位面積值、相關參數、詳細數據、子空間數據、導出Excel |
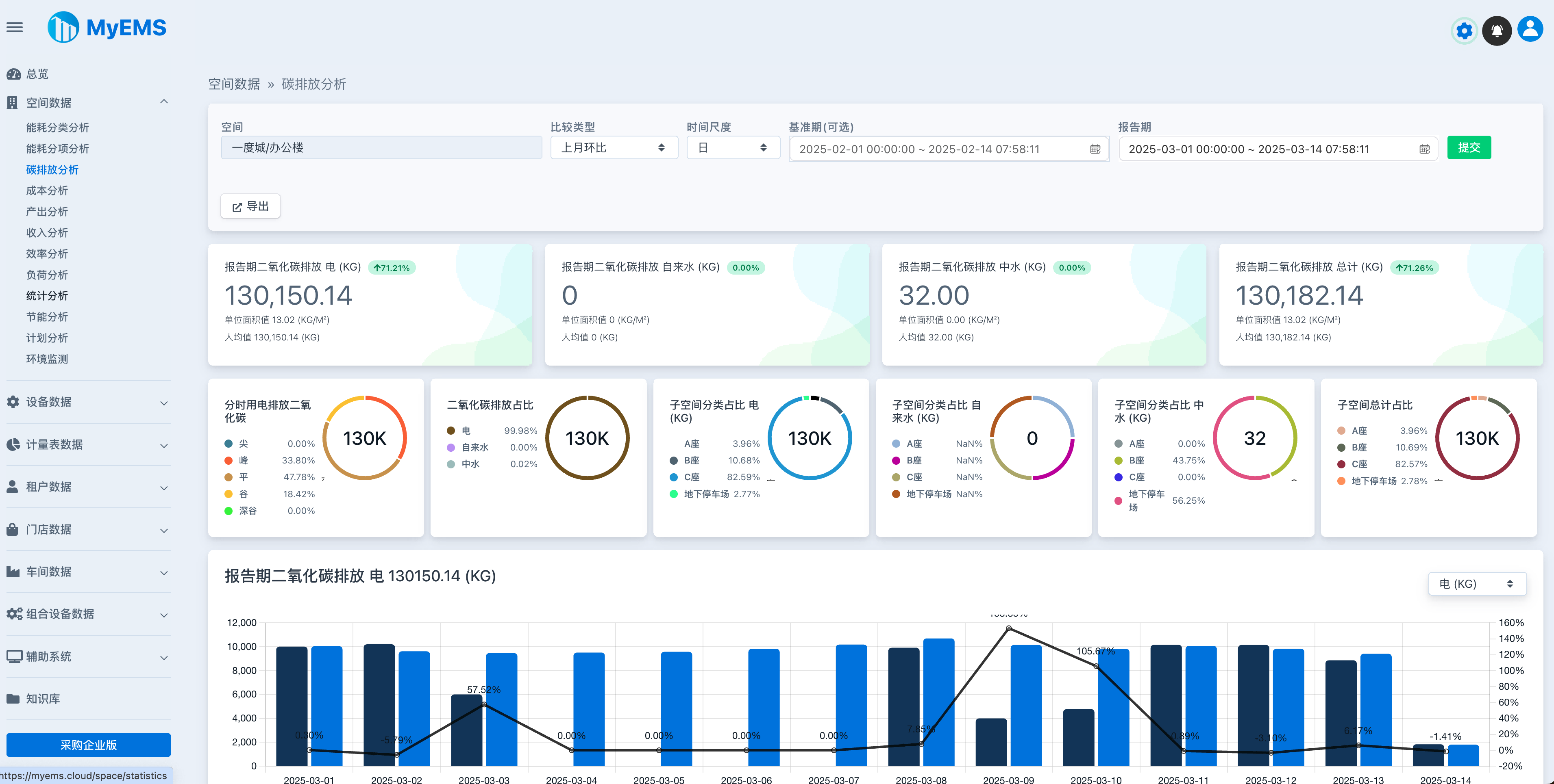
| 空間數據/碳排放分析 | ✔️ | 按空間層級篩選、多種比較類型、多種時間尺度、報告期總二氧化碳排放、基準期總二氧化碳排放、報告期消耗噸標準煤、報告期噸二氧化碳排放、報告期二氧化碳排放趨勢、相關參數、詳細數據、導出Excel |
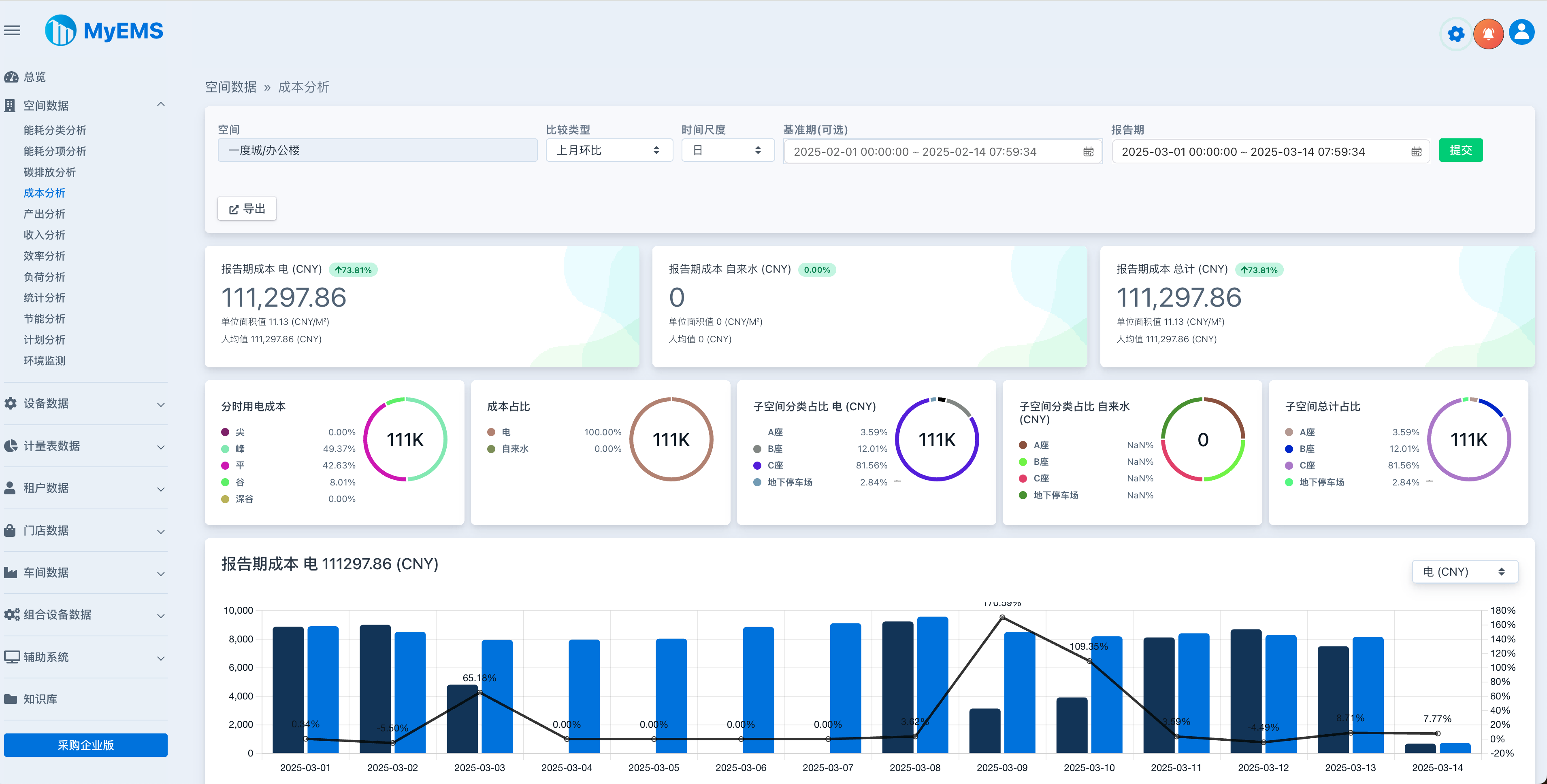
| 空間數據/成本分 析 | ✔️ | 按空間層級篩選、多種比較類型、多種時間尺度、報告期總成本、報告期分類總成本、基準期分類總成本、報告期消耗噸標準煤、報告期噸二氧化碳排放、報告期分類成本趨勢、單位面積值、相關參數、詳細數據、子空間數據、導出Excel |
| 空間數據/產出分析 | ✔️ | 按空間層級篩選、多種比較類型、多種時間尺度、報告期分類總產出、基準期分類總產出、報告期消耗噸標準煤、報告期噸二氧化碳排放、報告期分類產出趨勢、單位面積值、相關參數、詳細數據、子空間數據、導出Excel |
| 空間數據/收入分析 | ✔️ | 按空間層級篩選、多種比較類型、多種時間尺度、報告期總收入、報告期分類總收入、基準期分類總收入、報告期消耗噸標準煤、報告期噸二氧化碳排放、報告期分類收入趨勢、單位面積值、相關參數、詳細數據、子空間數據、導出Excel |
| 空間數據/效率分析 | ✔️ | 按空間層級篩選、多種比較類型、多種時間尺度、報告期累積效率、報告期累積效率趨勢、單位面積值、相關參數、詳細數據、子空間數據、導出Excel |
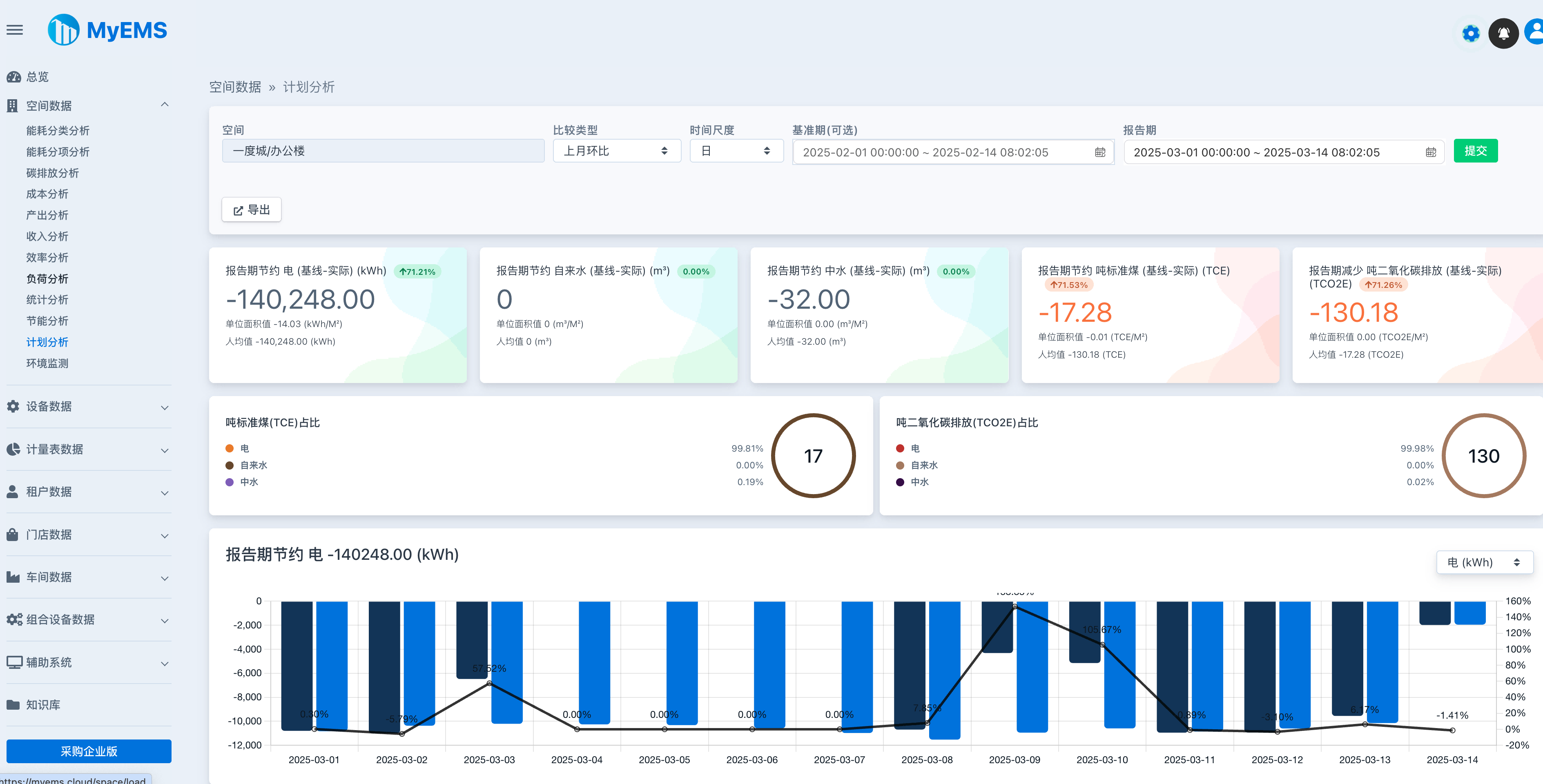
| 空間數據/負荷分析 | ✔️ | 按空間層級篩選、多種比較類型、多種時間尺度、報告期分類平均負荷、報告期分類最大負荷、報告期分類負荷係數、報告期分類平均負荷趨勢、報告期分類最大負荷趨勢、報告期分類負荷係數趨勢、單位面積值、相關參數、詳細數 據、子空間數據、導出Excel |
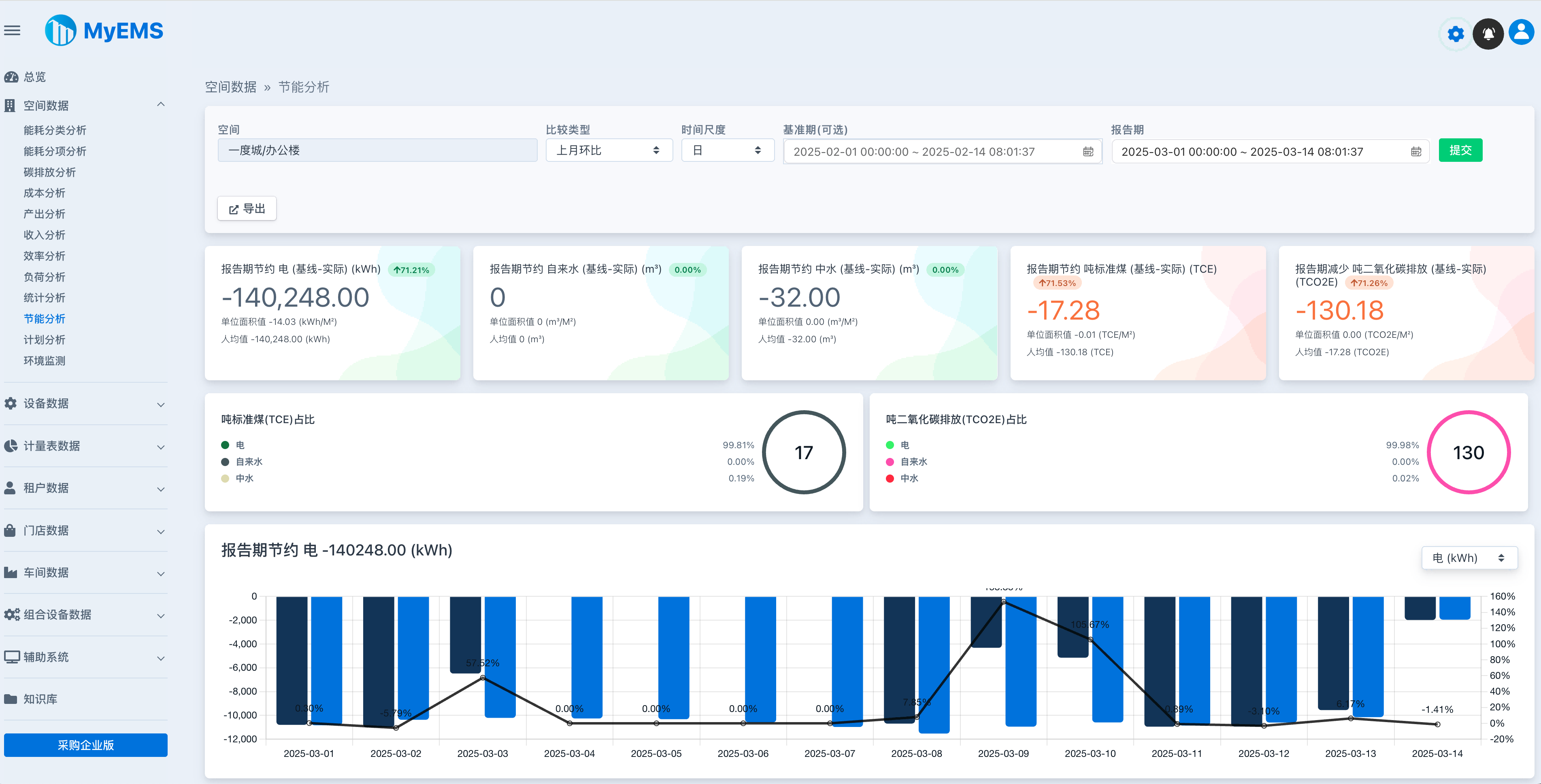
| 空間數據/統計分析 | ✔️ | 按空間層級篩選、多種比較類型、多種時間尺度、報告期分類消耗算術平均數、報告期分類消耗中位數、報告期分類消耗最小值、報告期分類消耗最大值、報告期分類消耗樣本標準差、報告期分類消耗樣本方差、單位面積值、相關參數、詳細數據、子空間數據、導出Excel |
| 設備數據/能耗分類分析 | ✔️ | 按空間層級篩選、多種比較類型、多種時間尺度、報告期分類總能耗、基準期分類總能耗、報告期消耗噸標準煤、報告期噸二氧化碳排放、報告期分類能耗趨勢、相關參數、詳細數據、導出Excel |
| 設備數據/能耗分項分析 | ✔️ | 按空間層級篩選、多種比較類型、多種時間尺度、報告期分項總能耗、基準期分項總能耗、報告期消耗噸標準煤、報告期噸二氧化碳排放、報告期分項能耗趨勢、相關參數、詳細數據、導出Excel |
| 設備數據/碳排放分析 | ✔️ | 按空間層級篩選、多種比較類型、多種時間尺度、報告期總二氧化碳排放、基準期總二氧化碳排放、報告期消耗噸標準煤、報告期噸二氧化碳排放、報告期二氧化碳排放趨勢、相關參數、詳細數據、導出Excel |
| 設備數據/成本分析 | ✔️ | 按空間層級篩選、多種比較類型、多種時間尺度、報告期總成本、報告期分類總成本、基準期分類總成本、報告期消耗噸標準 煤、報告期噸二氧化碳排放、報告期分類成本趨勢、相關參數、詳細數據、導出Excel |
| 設備數據/產出分析 | ✔️ | 按空間層級篩選、多種比較類型、多種時間尺度、報告期分類總產出、基準期分類總產出、報告期消耗噸標準煤、報告期噸二氧化碳排放、報告期分類產出趨勢、相關參數、詳細數據、導出Excel |
| 設備數據/收入分析 | ✔️ | 按空間層級篩選、多種比較類型、多種時間尺度、報告期總收入、報告期分類總收入、基準期分類總收入、報告期消耗噸標準煤、報告期噸二氧化碳排放、報告期分類收入趨勢、相關參數、詳細數據、導出Excel |
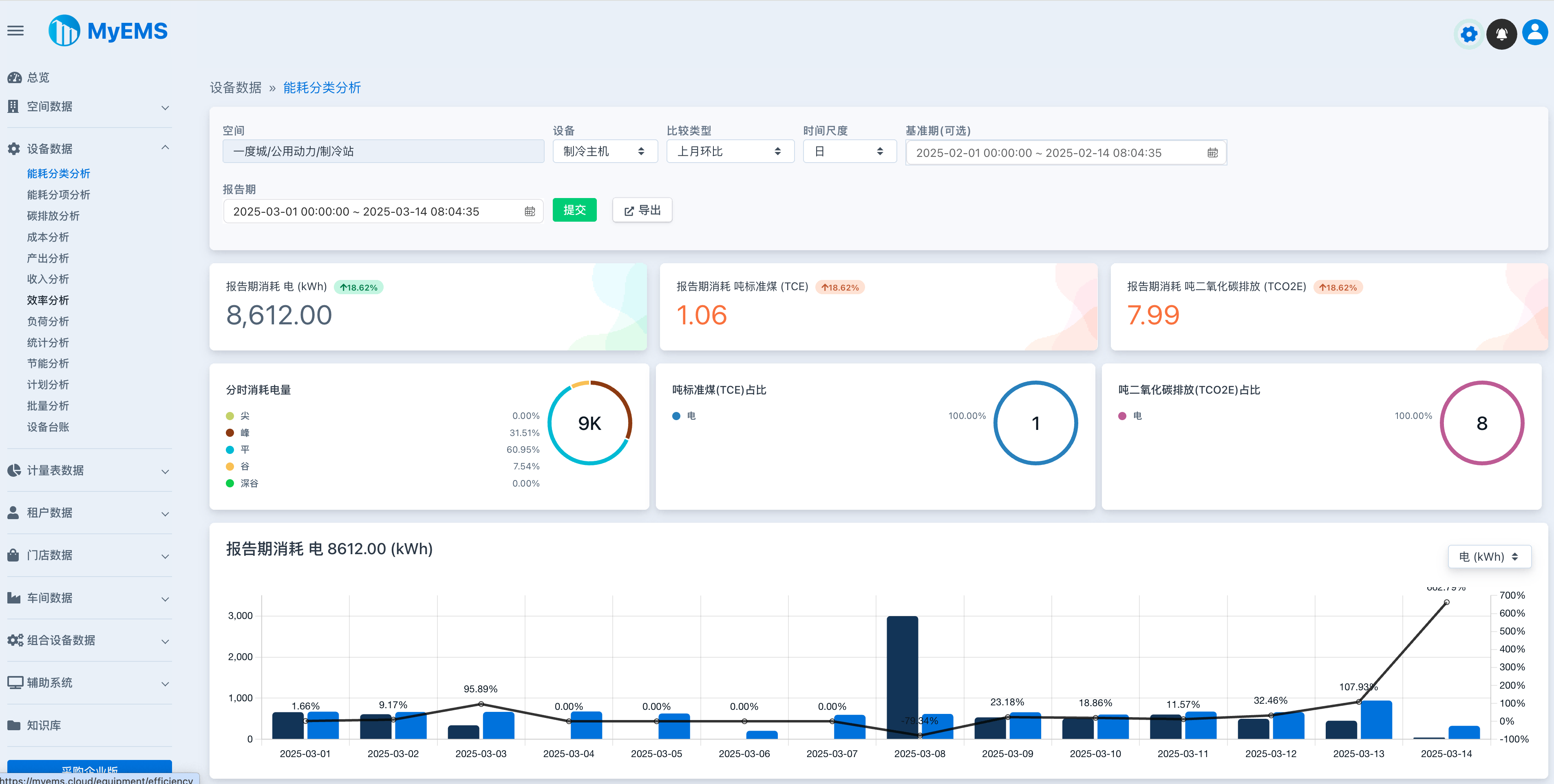
| 設備數據/效率分析 | ✔️ | 按空間層級篩選、多種比較類型、多種時間尺度、報告期累積效率、報告期累積效率趨勢、相關參數、詳細數據、導出Excel |
| 設備數據/負荷分析 | ✔️ | 按空間層級篩選、多種比較類型、多種時間尺度、報告期分類平均負荷、報告期分類最大負荷、報告期分類負荷係數、報告期分類平均負荷趨勢、報告期分類最大負荷趨勢、報告期分類負荷係數趨勢、單位面積值、相關參數、詳細數據、導出Excel |
| 設備數據/統計分析 | ✔️ | 按空間層級篩選、多種比較類型、多種時間尺度、報告期分類消耗算術平均數、報告期分類消耗中位數、報告期分類消耗最小值、報告期分類消耗最大值、報告期分類消耗樣 本標準差、報告期分類消耗樣本方差、相關參數、詳細數據、導出Excel |
| 設備數據/批量分析 | ✔️ | 按空間層級篩選、空間向下遞歸查詢、按報告期查詢全部能耗分類數據、導出Excel |
| 設備數據/設備台賬 | ✔️ | 按空間層級篩選、設備列表包括名稱、空間、成本中心、描述等、導出Excel |
| 租戶數據/能耗分類分析 | ✔️ | 按空間層級篩選、多種比較類型、多種時間尺度、報告期分類總能耗、基準期分類總能耗、報告期消耗噸標準煤、報告期噸二氧化碳排放、報告期分類能耗趨勢、單位面積值、工作日/非工作日數據、相關參數、詳細數據、導出Excel |
| 租戶數據/能耗分項分析 | ✔️ | 按空間層級篩選、多種比較類型、多種時間尺度、報告期分項總能耗、基準期分項總能耗、報告期消耗噸標準煤、報告期噸二氧化碳排放、報告期分項能耗趨勢、單位面積值、相關參數、詳細數據、導出Excel |
| 租戶數據/碳排放分析 | ✔️ | 按空間層級篩選、多種比較類型、多種時間尺度、報告期總二氧化碳排放、基準期總二氧化碳排放、報告期消耗噸標準煤、報告期噸二氧化碳排放、報告期二氧化碳排放趨勢、相關參數、詳細數據、導出Excel |
| 租戶數據/成本分析 | ✔️ | 按空間層級篩選、多種比較類型、多種時 間尺度、報告期總成本、報告期分類總成本、基準期分類總成本、報告期消耗噸標準煤、報告期噸二氧化碳排放、報告期分類成本趨勢、單位面積值、相關參數、詳細數據、導出Excel |
| 租戶數據/負荷分析 | ✔️ | 按空間層級篩選、多種比較類型、多種時間尺度、報告期分類平均負荷、報告期分類最大負荷、報告期分類負荷係數、報告期分類平均負荷趨勢、報告期分類最大負荷趨勢、報告期分類負荷係數趨勢、單位面積值、相關參數、詳細數據、導出Excel |
| 租戶數據/統計分析 | ✔️ | 按空間層級篩選、多種比較類型、多種時間尺度、報告期分類消耗算術平均數、報告期分類消耗中位數、報告期分類消耗最小值、報告期分類消耗最大值、報告期分類消耗樣本標準差、報告期分類消耗樣本方差、單位面積值、相關參數、詳細數據、導出Excel |
| 租戶數據/租戶賬單 | ✔️ | 按空間層級篩選、付款通知書包含租賃合同號碼、租戶地址、賬單號碼、賬單日期、付款到期日、應付款金額、結算時間範圍、數量、單位、金額、小計、增值稅銷項稅金、應付金額合計等、導出Excel |
| 租戶數據/批量分析 | ✔️ | 按空間層級篩選、空間向下遞歸查詢、按報告期查詢全部能耗分類數據、導出Excel |
| 門店數據/能耗分類分析 | ✔️ | 按空間層級篩選、多種比較類型、多種時間尺度、報告期 分類總能耗、基準期分類總能耗、報告期消耗噸標準煤、報告期噸二氧化碳排放、報告期分類能耗趨勢、單位面積值、工作日/非工作日數據、相關參數、詳細數據、導出Excel |
| 門店數據/能耗分項分析 | ✔️ | 按空間層級篩選、多種比較類型、多種時間尺度、報告期分項總能耗、基準期分項總能耗、報告期消耗噸標準煤、報告期噸二氧化碳排放、報告期分項能耗趨勢、單位面積值、相關參數、詳細數據、導出Excel |
| 門店數據/碳排放分析 | ✔️ | 按空間層級篩選、多種比較類型、多種時間尺度、報告期總二氧化碳排放、基準期總二氧化碳排放、報告期消耗噸標準煤、報告期噸二氧化碳排放、報告期二氧化碳排放趨勢、相關參數、詳細數據、導出Excel |
| 門店數據/成本分析 | ✔️ | 按空間層級篩選、多種比較類型、多種時間尺度、報告期總成本、報告期分類總成本、基準期分類總成本、報告期消耗噸標準煤、報告期噸二氧化碳排放、報告期分類成本趨勢、單位面積值、相關參數、詳細數據、導出Excel |
| 門店數據/負荷分析 | ✔️ | 按空間層級篩選、多種比較類型、多種時間尺度、報告期分類平均負荷、報告期分類最大負荷、報告期分類負荷係數、報告期分類平均負荷趨勢、報告期分類最大負荷趨勢、報告期分類負荷係數趨勢、單位面積值、相關參數、詳細數據、導出Excel |
| 門店數據/統計分析 | ✔️ | 按空間層級篩選、多種比較類型、多種時間尺度、報告期分類消耗算術平均數、報告期分類消耗中位數、報告期分類消耗最小值、報告期分類消耗最大值、報告期分類消耗樣本標準差、報告期分類消耗樣本方差、單位面積值、相關參數、詳細數據、導出Excel |
| 門店數據/批量分析 | ✔️ | 按空間層級篩選、空間向下遞歸查詢、按報告期查詢全部能耗分類數據、導出Excel |
| 車間數據/能耗分類分析 | ✔️ | 按空間層級篩選、多種比較類型、多種時間尺度、報告期分類總能耗、基準期分類總能耗、報告期消耗噸標準煤、報告期噸二氧化碳排放、報告期分類能耗趨勢、單位面積值、工作日/非工作日數據、單位產品值、相關參數、詳細數據、導出Excel |
| 車間數據/能耗分項分析 | ✔️ | 按空間層級篩選、多種比較類型、多種時間尺度、報告期分項總能耗、基準期分項總能耗、報告期消耗噸標準煤、報告期噸二氧化碳排放、報告期分項能耗趨勢、單位面積值、單位產品值、相關參數、詳細數據、導出Excel |
| 車間數據/碳排放分析 | ✔️ | 按空間層級篩選、多種比較類型、多種時間尺度、報告期總二氧化碳排放、基準期總二氧化碳排放、報告期消耗噸標準煤、報告期噸二氧化碳排放、報告期二氧化碳排放趨勢、相關參數、詳細數據、導出Excel |
| 車間數據/成本分析 | ✔ ️ | 按空間層級篩選、多種比較類型、多種時間尺度、報告期總成本、報告期分類總成本、基準期分類總成本、報告期消耗噸標準煤、報告期噸二氧化碳排放、報告期分類成本趨勢、單位面積值、單位產品值、相關參數、詳細數據、導出Excel |
| 車間數據/負荷分析 | ✔️ | 按空間層級篩選、多種比較類型、多種時間尺度、報告期分類平均負荷、報告期分類最大負荷、報告期分類負荷係數、報告期分類平均負荷趨勢、報告期分類最大負荷趨勢、報告期分類負荷係數趨勢、單位面積值、單位產品值、相關參數、詳細數據、導出Excel |
| 車間數據/統計分析 | ✔️ | 按空間層級篩選、多種比較類型、多種時間尺度、報告期分類消耗算術平均數、報告期分類消耗中位數、報告期分類消耗最小值、報告期分類消耗最大值、報告期分類消耗樣本標準差、報告期分類消耗樣本方差、單位面積值、單位產品值、相關參數、詳細數據、子空間數據、導出Excel |
| 車間數據/批量分析 | ✔️ | 按空間層級篩選、空間向下遞歸查詢、報告期查詢全部能耗分類數據、導出Excel |
| 組合設備數據/能耗分類分析 | ✔️ | 按空間層級篩選、多種比較類型、多種時間尺度、報告期分類總能耗、基準期分類總能耗、報告期消耗噸標準煤、報告期噸二氧化碳排放、報告期分類能耗趨勢、單位面積值、相關參數、詳細數據、相關設備數據、導出Excel |
| 組合設備數據/能耗分項分析 | ✔️ | 按空間層級篩選、多種比較類型、多種時間尺度、報告期分項總能耗、基準期分項總能耗、報告期消耗噸標準煤、報告期噸二氧化碳排放、報告期分項能耗趨勢、單位面積值、相關參數、詳細數據、相關設備數據、導出Excel |
| 組合設備數據/碳排放分析 | ✔️ | 按空間層級篩選、多種比較類型、多種時間尺度、報告期總二氧化碳排放、基準期總二氧化碳排放、報告期消耗噸標準煤、報告期噸二氧化碳排放、報告期二氧化碳排放趨勢、相關參數、詳細數據、導出Excel |
| 組合設備數據/成本分析 | ✔️ | 按空間層級篩選、多種比較類型、多種時間尺度、報告期總成本、報告期分類總成本、基準期分類總成本、報告期消耗噸標準煤、報告期噸二氧化碳排放、報告期分類成本趨勢、相關參數、詳細數據、相關設備數據、導出Excel |
| 組合設備數據/產出分析 | ✔️ | 按空間層級篩選、多種比較類型、多種時間尺度、報告期分類總產出、基準期分類總產出、報告期消耗噸標準煤、報告期噸二氧化碳排放、報告期分類產出趨勢、相關參數、詳細數據、相關設備數據、導出Excel |
| 組合設備數據/收入分析 | ✔️ | 按空間層級篩選、多種比較類型、多種時間尺度、報告期總收入、報告期分類總收入、基準期分類總收入、報告期消耗噸標準煤、報告期噸二氧化碳排 放、報告期分類收入趨勢、相關參數、詳細數據、相關設備數據、導出Excel |
| 組合設備數據/效率分析 | ✔️ | 按空間層級篩選、多種比較類型、多種時間尺度、報告期累積效率、報告期累積效率趨勢、相關參數、詳細數據、導出Excel |
| 組合設備數據/負荷分析 | ✔️ | 按空間層級篩選、多種比較類型、多種時間尺度、報告期分類平均負荷、報告期分類最大負荷、報告期分類負荷係數、報告期分類平均負荷趨勢、報告期分類最大負荷趨勢、報告期分類負荷係數趨勢、相關參數、詳細數據、相關設備數據、導出Excel |
| 組合設備數據/統計分析 | ✔️ | 按空間層級篩選、多種比較類型、多種時間尺度、報告期分類消耗算術平均數、報告期分類消耗中位數、報告期分類消耗最小值、報告期分類消耗最大值、報告期分類消耗樣本標準差、報告期分類消耗樣本方差、相關參數、詳細數據、相關設備數據、導出Excel |
| 組合設備數據/批量分析 | ✔️ | 按空間層級篩選、空間向下遞歸查詢、按報告期查詢全部能耗分類數據、導出Excel |
| 能流圖分析 | ✔️ | 表示能源流動狀況、節點顯示用能單位、鏈接顯示本月能源總量 |
| 配電系統分析 | ✔️ | 高中低壓配電系統、實時數據、配電系統圖 |
| RESTful API | ✔️ | 基於Python開發,提供系統配置、能源報告、Excel導出接口 |
| Web UI | ✔️ | 基於ReactJS開發,用於能源數據分析 |
| Admin UI | ✔️ | 基於AngularJS (version 1.x)開發,用於系統配置管理 |
| 在線社區技術支持 | ✔️ | QQ群 微信群 |
MyEMS下載(社區版)
[1]. https://gitee.com/myems/myems (推薦)
[2]. https://github.com/myems/myems
[3]. https://bitbucket.org/myems/myems
[4]. https://gitlab.com/myems/myems
[5]. https://gitcode.net/myems/myems
[6]. https://gitlink.org.cn/myems/myems
[7]. https://atomgit.com/myems/myems
[8]. https://gitea.com/myems/myems
[9]. https://codeberg.org/myems/myems
[10]. https://git.launchpad.net/myems
操作系統兼容性
應用服務器操作系統:
| 編號 | 名稱 | 版本 | 說明 |
|---|---|---|---|
| 1 | Ubuntu Server | 24.04 LTS 22.04 LTS 20.04 LTS 18.04 LTS | X86_64 X86_64 X86_64 X86_64 |
| 2 | Debian | 11("bullseye") 10("buster") 9("stretch") | amd64 amd64 amd64 |
| 3 | CentOS Stream | 9 8 | x86_64 x86_64 |
| 4 | CentOS Linux | 7-2009 | X86_64 |
| 5 | Red Hat Enterprise Linux | 9 8 7 | x86_64 x86_64 x86_64 |
| 6 | Windows Server | 2022 2019 2016 | 64bit, WSL 64bit, WSL 64bit, WSL |
| 7 | 龍蜥(Anolis) OS | 8 7 | x86_64 x86_64 |
| 8 | SUSE Linux | 15 | x86_64 |
| 9 | OpenSUSE | 15 | x86_64 |
| 10 | Fedora | 37 | x86_64 |
| 11 | Fedora CoreOS | 37 | x86_64 |
| 12 | OpenEuler | 23.03 | x86_64 |
| 13 | Rocky | 9 | x86_64 |
| 14 | FreeBSD | 13.2 | amd64 |
| 15 | AlmaLinux | 9.1 | x86_64 |
| 16 | Oracle Linux | 9.1 | x86_64 |
數據庫兼容性
| 編號 | 名稱 | 版本 | 說明 |
|---|---|---|---|
| 1 | MySQL | 8.0 5.7 | x86, 64-bit x86, 64-bit |
| 2 | SingleStore | 8.0 7.8 | x86, 64-bit x86, 64-bit |
| 3 | MariaDB Server | 11 10 | x86_64 x86_64 |
| 4 | SQL Server(僅限MyEMS企業版) | 2022 2019 2017 2016 | 64-bit 64-bit 64-bit 64-bit |
| 5 | Oracle Database(僅限MyEMS企業版) | 21c 19c 18c |